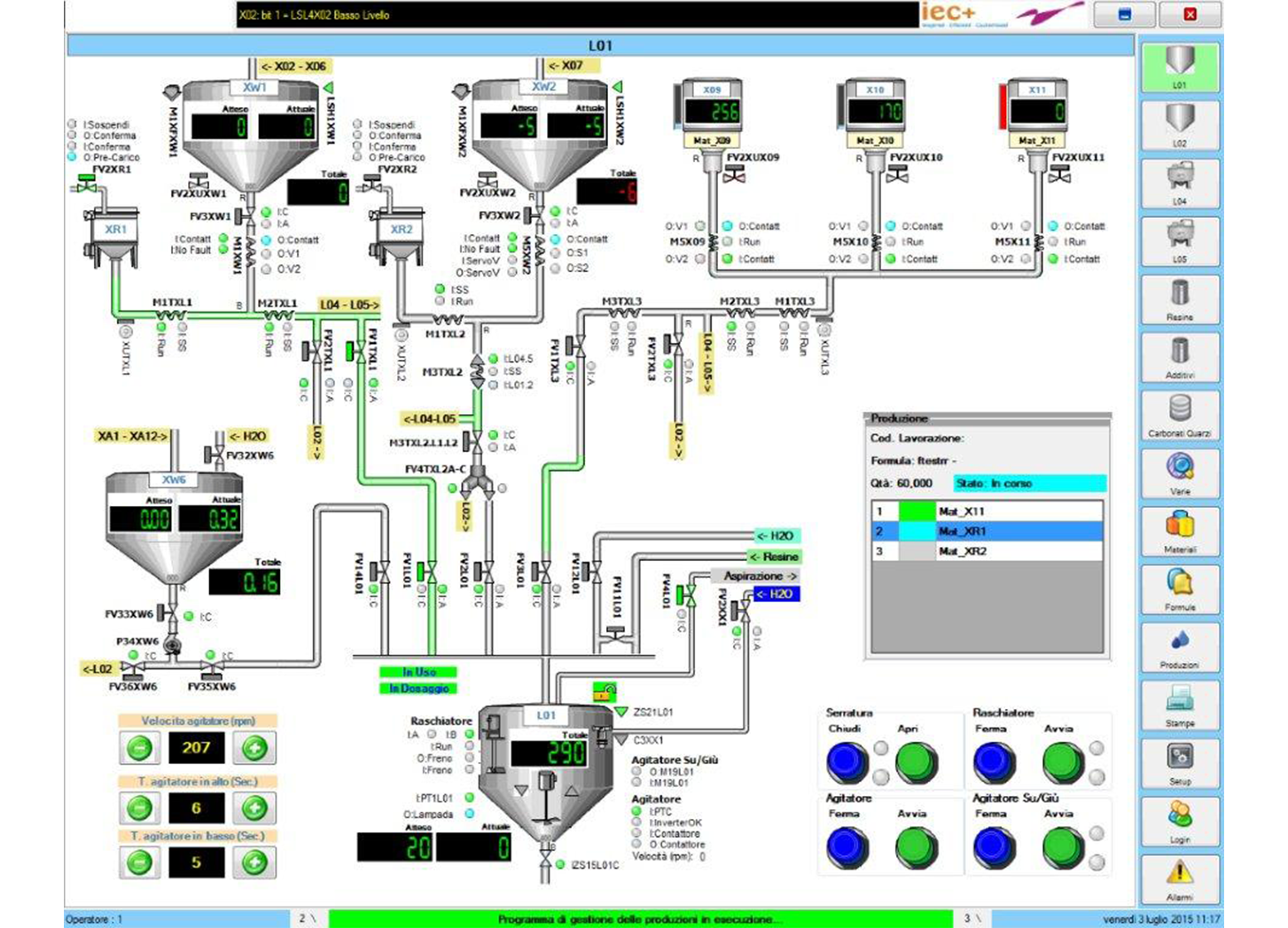
IM GROUP has developed an advanced automation and control system to deliver precise process monitoring and intelligent production management. Fully adaptable to each customer’s operational requirements, it provides a reliable, scalable and future-ready platform for industrial automation.
IEC+, the division of IM GROUP specialising in dispersing, grinding and mixing, enables operators to manage raw materials, product formulation, sub-recipes and recipes, inventories, production scheduling, sequence optimisation and cleaning cycles with accuracy and consistency.
The IEC+ system controls the entire plant, integrating seamlessly with PLCs, controllers and HMIs, and communicates smoothly with laboratory systems, enterprise solutions and third-party technologies. Individual unit operations, including emission reduction, resource management and equipment occupancy monitoring, can be scheduled to optimise efficiency, visibility and control across all production stages.